728x90
반응형
SMALL
이슈: RabbitMQ 에서 PUB 만 햇는데 RabbitMQ 채널이 51개 생성되었음
PUB 코드
package com.example.rabbitmqperformance.service;
import com.example.rabbitmqperformance.dto.BenchmarkMessage;
import org.springframework.amqp.rabbit.core.RabbitTemplate;
import org.springframework.boot.CommandLineRunner;
import org.springframework.stereotype.Component;
import java.util.concurrent.ExecutorService;
import java.util.concurrent.Executors;
import java.util.concurrent.TimeUnit;
import java.util.concurrent.atomic.AtomicInteger;
@Component
public class PerformanceProducer implements CommandLineRunner {
private final RabbitTemplate rabbitTemplate;
public PerformanceProducer(RabbitTemplate rabbitTemplate) {
this.rabbitTemplate = rabbitTemplate;
}
@Override
public void run(String... args) throws InterruptedException {
int total = 91900000;
String data = "X".repeat(1024); // 2KB
int threadPoolSize = 50;
ExecutorService executor = Executors.newFixedThreadPool(threadPoolSize);
AtomicInteger sentCount = new AtomicInteger(0);
long start = System.currentTimeMillis();
// TPS 출력용 스레드
Thread tpsPrinter = new Thread(() -> {
int prevCount = 0;
while (!executor.isTerminated()) {
try {
Thread.sleep(1000);
} catch (InterruptedException e) {
break;
}
int currentCount = sentCount.get();
int tps = currentCount - prevCount;
prevCount = currentCount;
System.out.printf("Current TPS: %d messages/sec\n", tps);
}
});
tpsPrinter.start();
for (int i = 0; i < total; i++) {
executor.submit(() -> {
BenchmarkMessage msg = new BenchmarkMessage(data, System.currentTimeMillis());
rabbitTemplate.convertAndSend("test", msg); // exchange와 routing key는 설정에 맞게 변경
sentCount.incrementAndGet();
});
}
executor.shutdown();
boolean finished = executor.awaitTermination(10, TimeUnit.MINUTES);
tpsPrinter.interrupt();
tpsPrinter.join();
long elapsed = System.currentTimeMillis() - start;
System.out.printf("Sent %d messages in %dms%n", total, elapsed);
}
}
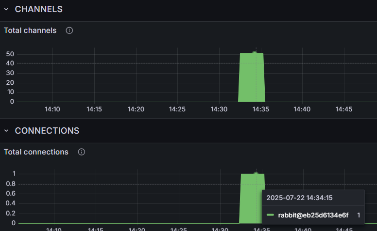
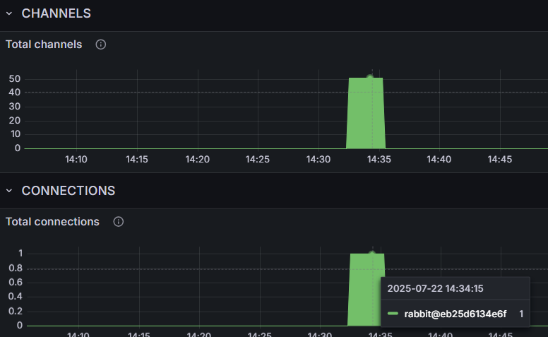
Grafana 모니터링 사진
connetrion 개수

channel 개수

connection은 1개지만 51개의 채널이 확인된다. 결국 한곳에서 51개의 쓰레드로 MQ에 무언가 하고 있다라고 말할 수 있다.
왜그럴까?
MQ 는 쓰레드 별로 채널을 공유하지 않고 개별로 사용한다. 때문에 해당 코드에서 50개의 쓰레드를 생성했고, 소비자는 1개로 운영중이기 때문에 합해서 51개의 채널이 생성된것임이 확인된다.
int threadPoolSize = 50;
ExecutorService executor = Executors.newFixedThreadPool(threadPoolSize);
...
...
for (int i = 0; i < total; i++) {
executor.submit(() -> {
BenchmarkMessage msg = new BenchmarkMessage(data, System.currentTimeMillis());
rabbitTemplate.convertAndSend("test", msg); // exchange와 routing key는 설정에 맞게 변경
sentCount.incrementAndGet();
});
}
RabbitMQ 도큐먼트 참고사항
Channel은 스레드-안전하지 않다- 여러 스레드가 하나의 채널을 동시에 사용하는 것은 금지되어야 하며, 예상치 못한 예외나 메시지 손실이 생깁니다.
- 하나의 채널은 하나의 스레드만 사용해야 한다
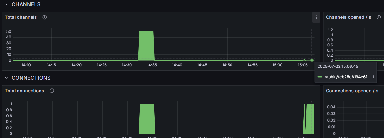
다시 소스코드를 수정해서 쓰레드를 1로 변경해보자
int threadPoolSize = 1; //이전에는 50이였음
ExecutorService executor = Executors.newFixedThreadPool(threadPoolSize);

채널과 커넥션 둘다 1로 설정되었다.
728x90
반응형
LIST
'나의 주니어 개발 일기 > 트러블슈팅' 카테고리의 다른 글
| [Troubleshoot] Next.js TTS 모바일 발음 이슈 및 Gemini API 서버 사이드 캐싱 해결기 (0) | 2026.02.03 |
|---|---|
| Spring Boot 쓰레드 풀 설정, 정말 안전할까? – 실무에서 놓치기 쉬운 포인트 (2) | 2025.05.30 |
| Spring Integration Udp 통신중 버퍼 크기로 인한 트러블 슈팅 (1) | 2024.07.05 |
| 코틀린 JPA 순환참조 문제 발생 (1) | 2024.01.30 |
| JAVA에서 C의 네트워크 패킷을 해석할때의 트러블슈팅 (0) | 2024.01.23 |
